Resolve API
Performance testing of Resolve API
Approach
10 Million ID-FA Records were created, starting from id value as 1 to id value as 10,000,000. The script to create these records can be found here.
Test script
The test script allows you to adjust the number of records that are submitted in each Resolve Request. All the IDs that are sent in the Resolve request are randomly generated integers (values between 1 and 10,000,000).
This script is then submitted using Locust API requests, where we can specify the number of concurrent users (concurrent API invocations).
The test script can be found here. (TBD)
Readings before test
The following readings were recorded prior to starting the test.
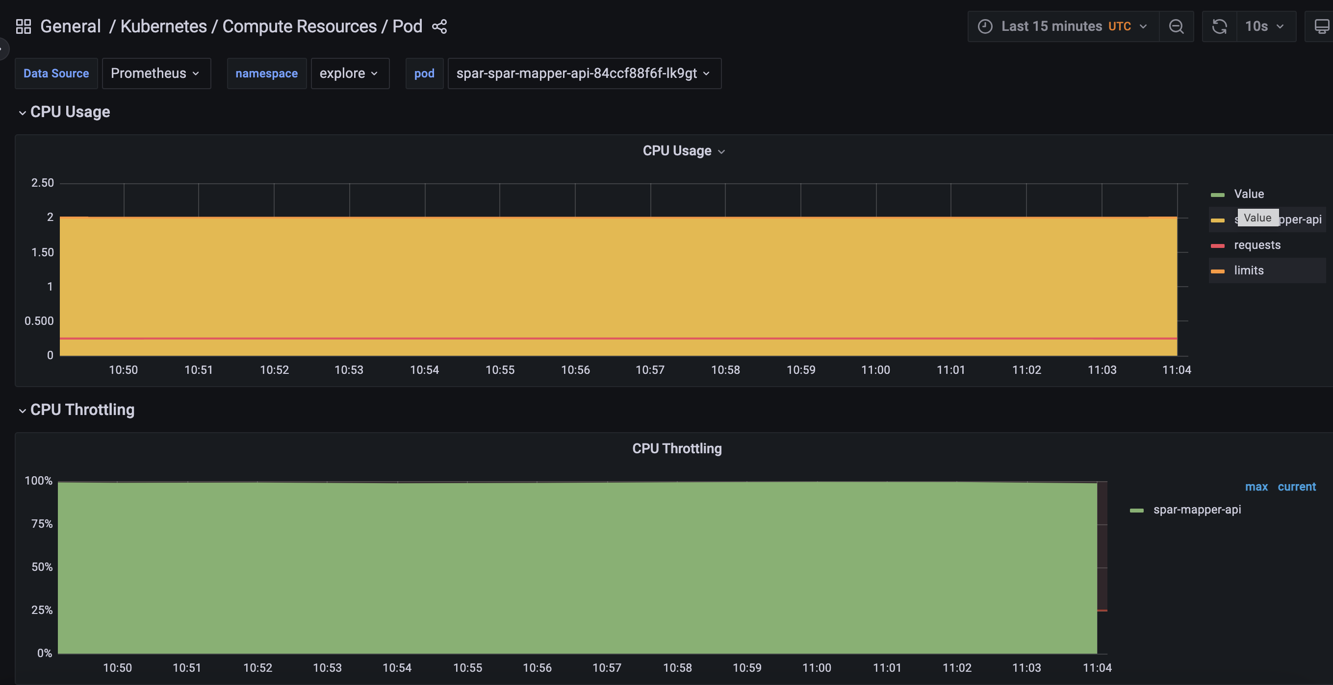
Mapper POD
0.0225 cpu
477 MB
Postgres POD
0.0080 cpu
20 MB
Test scenarios
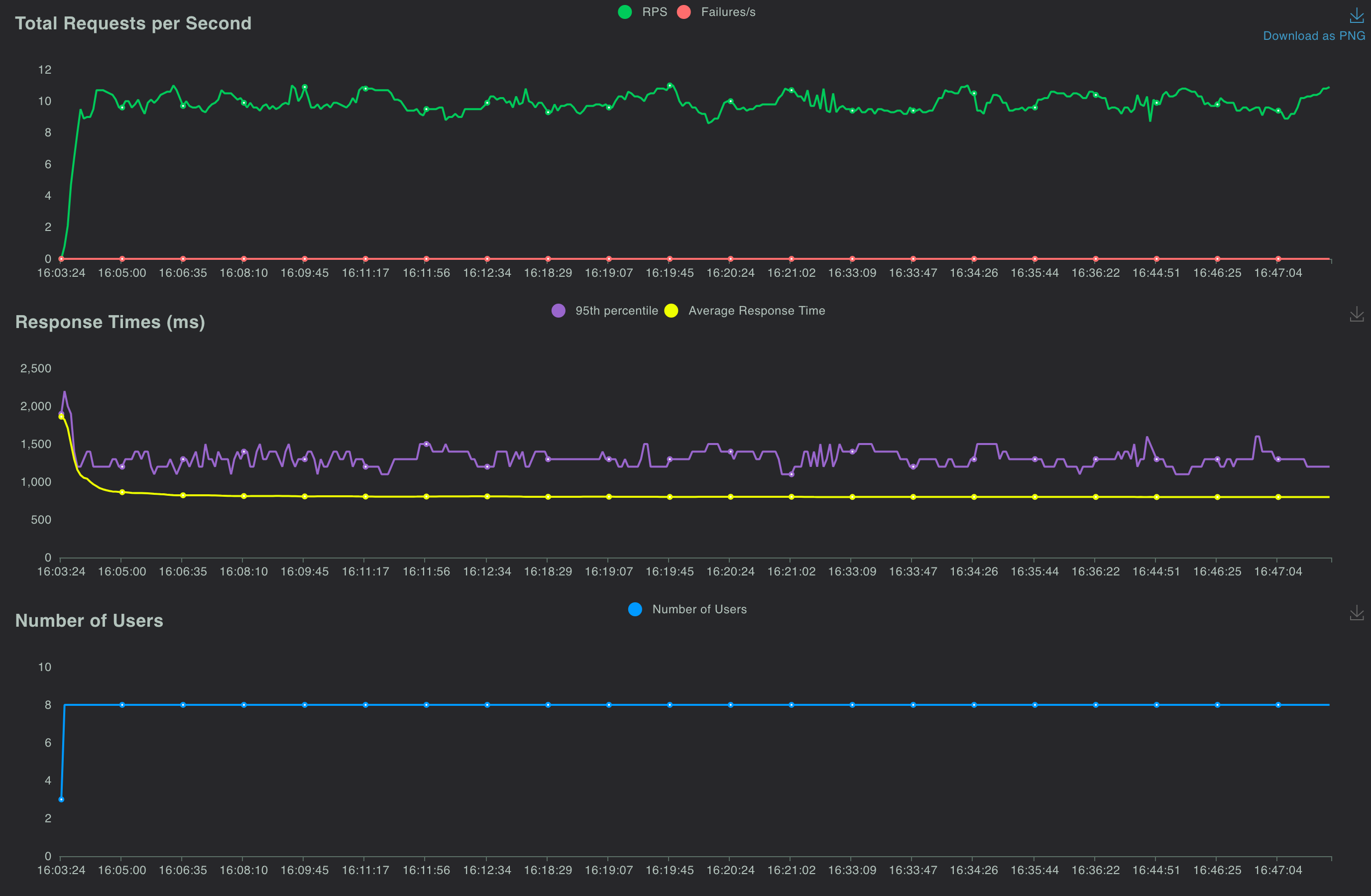
8 concurrent users, 1000 requests per API, 1 second ramp up time per user
The following readings were taken 30 minutes after starting the test. The readings were taken while the test was still running.
Mapper POD
2 cpu
546 MB
Postgres POD
0.25 cpu
1.7 GB
The Locust dashboard at the 30 minute showed the following readings


The CPU for the Mapper POD showed a 100% throttle at this stage

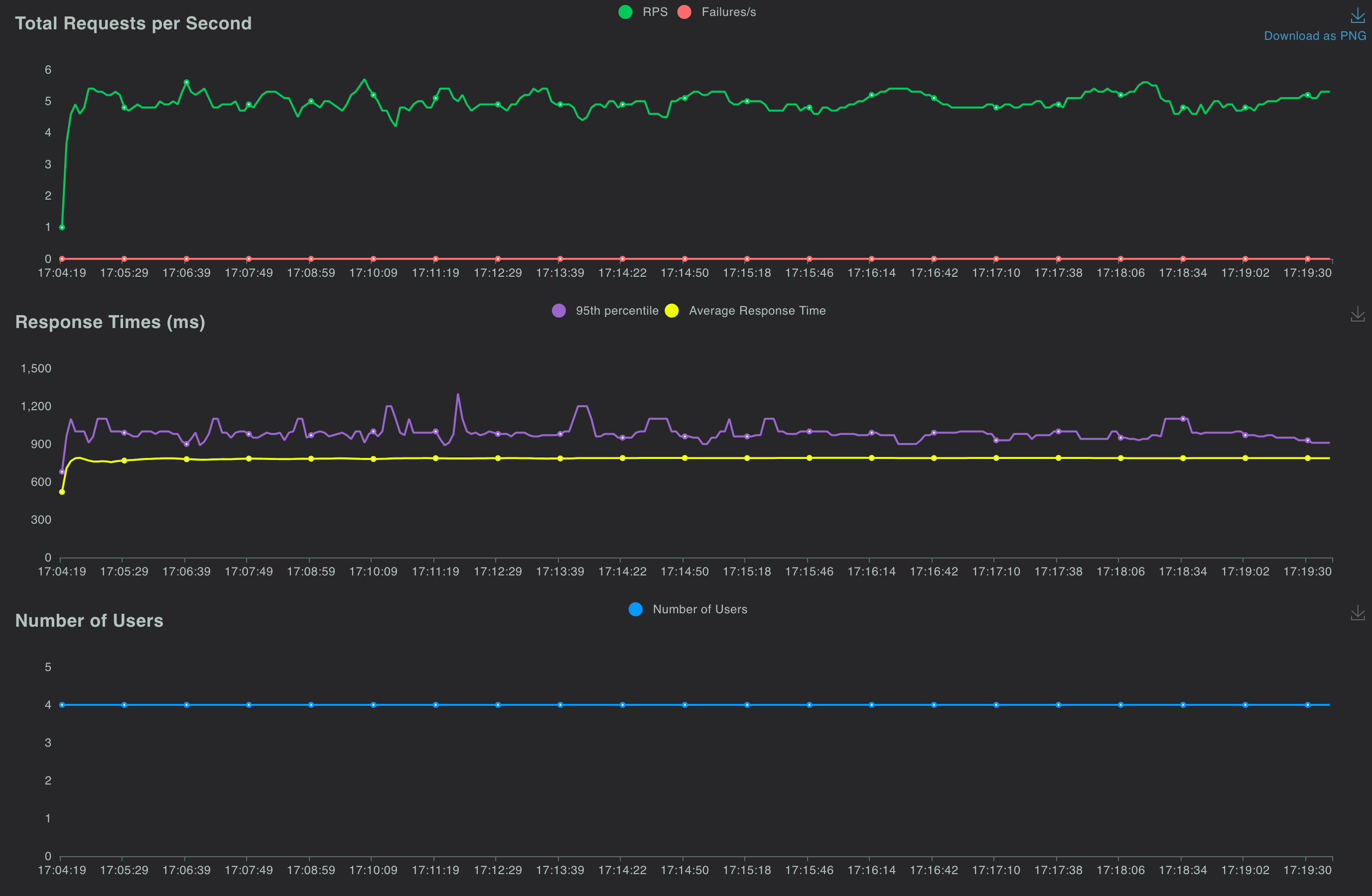
4 concurrent users, 1000 requests per API, 1 second ramp up time per user
The following readings were taken 30 minutes after starting the test. The readings were taken while the test was still running.
Mapper POD
2 cpu
546 MB
Postgres POD
0.225 cpu
1.7 GB
The Locust dashboard at the 30 minute showed the following readings


The CPU for the Mapper POD showed a 100% throttle at this stage

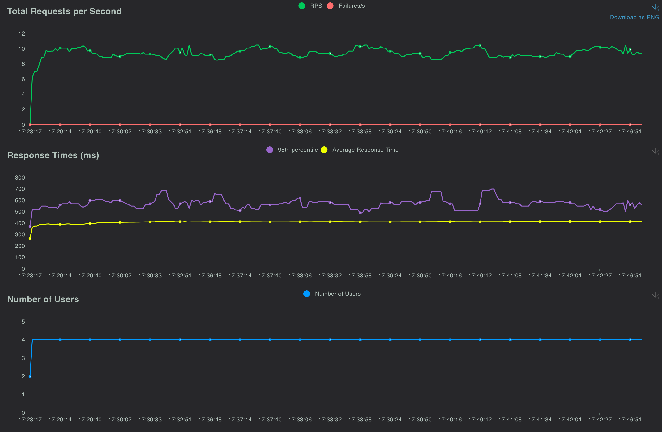
4 concurrent users, 2000 requests per API, 1 second ramp up time per user
The following readings were taken 30 minutes after starting the test. The readings were taken while the test was still running.
Mapper POD
2 cpu
590 MB
Postgres POD
0.235 cpu
1.7 GB
The Locust dashboard at the 30 minute showed the following readings


The CPU for the Mapper POD showed a 100% throttle at this stage

The table below summarizes these measurements
Last updated